Cut your energy bill automatically.
Keep your Home Assistant healthy.

Privacy first — by design. We never see your entities or automations.
No account. No subscription. No personal data collected.

50 European zones
5 price sources
22.2k+ HA solutions
100% free

Home automation — without the black box.

Everything runs on your system. Your data stays yours. We just build the tools.

Real-time price data

Exact electricity cost right now, in your zone. 5 sources with automatic failover, 48h local cache for resilience.

📈

Smart scheduling

GO/WAIT/AVOID signals for your automations. Best-window finder picks the cheapest hours. 15 MQTT sensors, zero config.

🛡

Database health

A-F health grade in 30 seconds. Find orphans, run cleanup, vacuum. Health scans and security audits run entirely on your system.

🔒

Security audit

2FA, SSL, IP bans, trusted networks, update status. Actionable fix links. 22,215+ curated solutions if you get stuck.

Two apps. Privacy first. Full control.

Energy

Free

Real-time energy prices with 5-tier fallback. 5 pricing modes, supplier calibration, and renewable energy tracking — your price data is never shared.

Price Intelligence
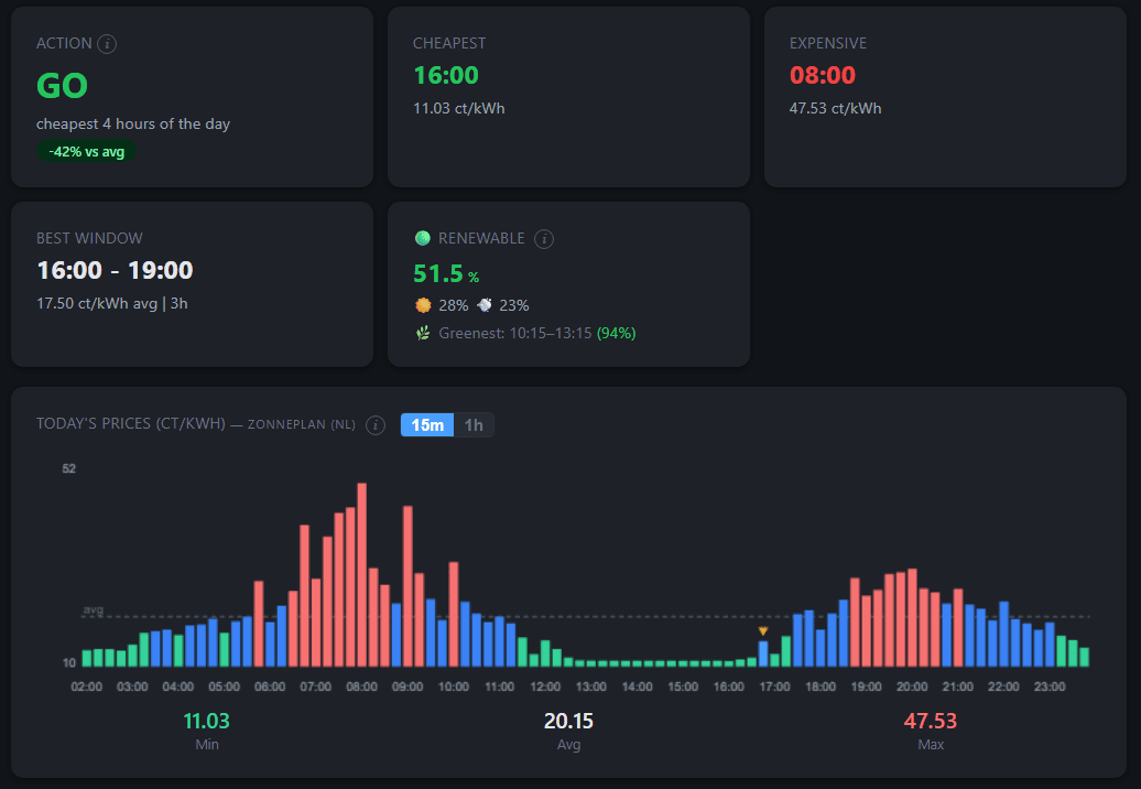
  • Live electricity price with hourly chart & cost breakdown
  • Cheapest & most expensive hours, daily statistics
  • Tomorrow's prices as soon as they publish
  • Energy-Charts (primary) + ENTSO-E + Elering + Elexon + zone correlation
  • 5 pricing modes: Auto, Manual, External Sensor, P1 Meter, Meter Tariff
Smart Scheduling
  • GO / WAIT / AVOID action signal for automations
  • Best-window finder: cheapest 1–8 hour block of the day
  • Configurable thresholds per household
Cost Tracking
  • Live cost with P1 / power meter integration
  • Daily savings vs flat-rate and usage score (0–100)
  • Cumulative daily cost in EUR
Green Energy
  • Real-time renewable energy share (%) for your zone
  • Green energy binary sensor for automations
  • Ready-made blueprint: run devices during green hours
Home Assistant
  • 15 auto-discovered sensors via MQTT
  • Binary sensors for cheap hours and green energy
  • 48h local cache for resilience
NLBEDEFRATESPTIT DKSENOFIPLCZGRGB+12
🩺

Care

Free

Health scans and security audits run entirely on your system. AI diagnostics use your own Claude API key — we never see your conversations.

Health Diagnostics
  • Health grade A–F with score out of 100
  • Database size, fragmentation & growth analysis
  • Orphaned entities & statistics detection
  • Actionable recommendations for each issue
Cleanup Tools
  • One-click orphan removal with consent safeguard
  • Database vacuum / defragmentation
  • Reports bytes freed and duration
  • Checks HA backups before touching anything
Security Scanner
  • 2FA, SSL, IP ban, trusted networks, login thresholds
  • HA version & add-on update check
  • Security grade with fix links
AI Support
  • AI diagnostic sessions with guided fix recipes
  • Bring your own AI provider key (Anthropic, OpenAI, Groq or Gemini) — no subscription
  • 22,215+ curated solutions auto-matched to your issues

Real apps. Real data. Running in Home Assistant.

⚡ Energy

Energy dashboard showing real-time consumer price
Real-time consumer price
Energy dashboard with GO/WAIT/AVOID signals and price chart
GO/WAIT/AVOID + best window
Energy cost breakdown with wholesale, tax and consumer total
Transparent cost breakdown

🩺 Care

Care health dashboard with A grade and database stats
Instant health overview
Care security scanner with 9 passed checks
Security scan + fix links
Care AI setup with free Groq and Gemini options
AI setup in 30 seconds

From zero to running in 3 steps

1

Add repository

Paste the Synctacles repo URL into your HA app store.

https://github.com/synctacles/ha-apps
2

Install

Pick Energy, Care, or both. One click each.

3

Done

Everything works instantly. No account, no setup, no limits.

Start saving on energy today

Install takes 2 minutes. No account needed. Fully free.

View on GitHub Questions? Email us